Defioasis
vip
期間 4.6 年
ピーク時のランク 0
現在、コンテンツはありません
データから見ると、Ondo Global MarketsがBNBチェーンに拡大し、将来的にはさらに多くのチェーンに拡大することは必然であり、さまざまなチェーンエコシステムのアプリケーションを受け入れて顧客を獲得する必要があります。
個人的には、Ondoの株式トークン化ソリューションはプロダクト戦略としてかなり良いと思います。Ondo自体はブローカーとして米国株式市場とチェーン上を接続し、株式を購入すると株式トークンが鋳造され、売却すると消却されます。また、アグリゲーターとウォレットを分配チャネルとして利用し、Ondoでの代買いを通じてチェーン上のユーザーがKYCを回避するのを助けています。しかし、株式トークンのAUM規模の成長は依然としてボトルネックに陥っており、現在は3.2億ドルで、過去1ヶ月間ほとんど成長していません。
発行(購入)/焼却(売却)取引量の観点から見ると、9月中旬に購入のピークに達した後、下り坂に入り、10月以降はさらに低迷を続け、発行量と焼却量はほぼ同じであり、過去1ヶ月間、オンチェーンユーザーの米国株取引の意欲と動機は比較的低迷している。
ONDO2.86%
BNB1.57%
原文表示
post-image
post-image
  • 報酬
  • コメント
  • リポスト
  • 共有
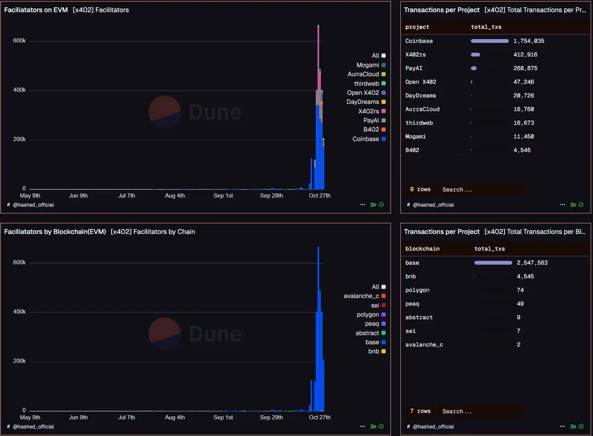
Baseとソラナを除いて、x402取引はBNB Chain、Polygon、peaq、Abstract、Sei、Avalancheに拡大しました。かつてBitcoinでのインスクリプションの熱潮も、一つのチェーンから他のネットワークに広がったものでした🤔
x402 Facilitators の競争も増えており、現在少なくとも 9 社が存在します。取引件数に基づいて、百万、十万、万の 3 つのグループに分かれます。Coinabse は累計 150 万件以上を処理し、X402rs と PayAI は 20 万件以上です。その他はほとんどが 1-5 万件です。
SOL1.11%
BNB1.57%
PEAQ19.42%
原文表示
post-image
  • 報酬
  • コメント
  • リポスト
  • 共有
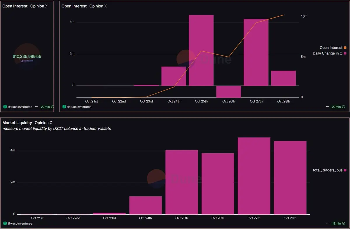
昨晩の短時間の入口オープンの後、予測市場 Opinion の建玉は引き続き上昇し、単日で 420 万ドルの追加があり、現在の建玉は 1,000 万ドルを突破しました。
Opinionの現在の保有資産は、Polymarketの約4.07%(~2億5,100万ドル)、Kalshiの約3.8%(~2億6,700万ドル)に相当します
さらに、代理ウォレットのUSDT残高に基づいて、Opinion市場の潜在的な注文流動性は460万ドルを超えています。
原文表示
post-image
  • 報酬
  • コメント
  • リポスト
  • 共有
リネンは驚き、Opinionが次のAsterと見なされていると聞きましたか?
予測市場のOpinionのポジションサイズは560万ドルを超え、昨日だけで約450万ドルの増加がありました。
収益が30万ドルを超え、昨日27.8万ドルを獲得しました。
また、このマーケットオーダーブックの深さはどうですか、ハハ。10bpごとに数十から数百万ドルの注文が出ていて、市場は非常にFomoしています。全面的にオープンしたらどんな状況になるのか想像もつきません..
ASTER-3.24%
原文表示
post-image
post-image
  • 報酬
  • コメント
  • リポスト
  • 共有
予測市場 Opinion の建玉上昇がとても早く、すでに 320 万ドルを超え、一日で近く 200 万ドル上昇しています。
PolymarketやKalshiにはまだ大きな差があるものの、Limitlessのような存在を超え、Opinionはわずか二日足らずで第三の予測市場と言えるでしょう。
原文表示
post-image
  • 報酬
  • コメント
  • リポスト
  • 共有
トレンチ出口流動性 😭😭
ますます競争が激化しているLaunchpadには、他に改善すべき点はありますか?マルチチェーン流動性の集約は一つの方向性です。現在、市場のチェーン上の流動性は良好ではなく、同名のMemeが異なるチェーンや異なるプラットフォームで流動性を争い、さらには0x4444と4444の末尾が互いに戦う事態に進化しています。これらの分流は、トークンの時価総額の天井をさらに制限しています。
Printrが行っているのは、複数のチェーン上で同じトークンをリリースすることで、Solana、BSC、Ethereum、Arbitrumなどの7つのネットワークで同時にリリースすることをサポートしています。また、HyperEVM、Monad、Plasmaなどの新興チェーンも構築中です。
しかし、コイン発行で最も重要なのは低価格です。以前のテスト時に、多チェーン同時発射のコストが安くないことがわかりました。発射するチェーンが多いほど、ブリッジコストが重複します。正式版がリリースされた後、多チェーン発射のコストを下げることができるか見てみましょう。
原文表示
post-image
  • 報酬
  • コメント
  • リポスト
  • 共有
数日前、フレンと食事をしながら「古い木に新しい花が咲く」という話をしましたが、今は物語が枯渇しており、古い物語が新しい機会を生む可能性はあるのでしょうか、例えば NFT。今日見てみたら、最大の NFT プラットフォームである OpenSea の主な業務はすでにトークン取引になっていました…
9月中旬以降、OpenSeaのトークンの1日取引量は徐々にそのNFT取引量を上回るようになりました。最近、OpenSeaのトークンの1日取引量は4.74億ドルの新高値に達しましたが、NFT取引量はその中の3%にも満たないです。
収入の観点から見ると、過去30日間でToken取引はOpenSeaに2,550万ドルの収入をもたらしました(各取引から0.825%の手数料を徴収)。これは同期間のNFT取引収入の5倍です。Token取引は主にBase、Arbitrum、Ethereumに集中しており、ある程度のwash-trading行為があると考えられます。
NFTが貢献する取引量は低いものの、最大のNFT取引プラットフォームであるOpenSeaのNFT週取引アドレスは15万から30万に達する可能性があり、ユーザー基盤はかなり見込まれます。特に、継続的な潜在的エアドロップ期待の宝箱イベントの下では。
何にせよ、OpenSeaは少なくとも動いている。隣のソフトラグの鉄順よりはマシだ… しかし、エアドロップ
原文表示
post-image
post-image
  • 報酬
  • コメント
  • リポスト
  • 共有
Four Meme が作成したトークンの 376.3 万の取引アドレス(買いと売りの両方の量が 0 より大きいアドレスのみ)を統計しました。
- 278.9 万のアドレスが損失を実現しています(割合 ~74%)、つまり Four Meme トークンの取引において累積の正PnLを維持できれば、Top 25%に入ることができます。
- 151 のアドレスが 100 万ドルを超える損失を出しており、合計損失は 3.74 億ドルです。
- 266.8 万のアドレス(~70.9%)が0-1,000通貨の損失を出し、区間合計の損失は1.17億ドル
- 一方で、132人の百万長者を生み出し、区間合併利益は3.45億ドルです。
- 2,901 のアドレスが利益 10 万 – 100 万ドルを達成し、区間合併利益は約 7 億ドルに近づいています。
- 22,318 のアドレスが利益 1 万 – 10 万ドルを達成し、区間合併利益は 6.21 億ドルです
原文表示
post-image
post-image
  • 報酬
  • コメント
  • リポスト
  • 共有
@sankin_eth 差距太大了
  • 報酬
  • コメント
  • リポスト
  • 共有
フォーミームのナンバーワンDEV:0xdb94837755349696c7933b86ac92901e67e24a6b
累計で 4.7k+ のトークンが作成され、卒業トークン数は 22 個、卒業率は 0.466%(Four プラットフォームの総卒業率は 1.3%)
10月以来、このFourのトップDEVは1日も損失が出ておらず、総実現利益は14.38万ドルに達しました。その中で、10月8日には1日で4万ドル以上の印刷収入があり、最低でも1日あたり2,000ドル以上の収入がありました。
自分で発行したものは自分で先に買い、迅速にフリップします。過去7日間で、21%以上のトークン取引が5秒以内に完了しました。
原文表示
post-image
post-image
  • 報酬
  • コメント
  • リポスト
  • 共有
1011大規模な清算日Perp DEXボールトのパフォーマンス
ハイパーリキッド HLP ボールト:当日の PnL +$41.2m;現在の TVL $500m,累積 PnL $121m
Lighter LLP Vault:当日 -5.35% の損失;TVL は 10 日のピーク $423m から次の日の $345m に下がり、その後反発し、現在の TVL は $394m
です。
edgeX Elp Vault: 日中PnL +$3.93m; 現在のTVL $1億4500万、累積PnL $7.43m
Paradex Gigavault: Daily PnL +~$72.6k; 現在のTVL $46.4m、累積PnL $4.03m
整然としたOmniVault:その日のPnL + $ 205k。 現在のTVL $21.2m、累積PnL $1.2m
原文表示
post-image
post-image
post-image
post-image
  • 報酬
  • コメント
  • リポスト
  • 共有
史上初めて
BNBチェーンの最大のランチャーであるFour Memeは、単日トークン作成数、卒業トークン数、手数料キャプチャレベルのすべてでSolanaの最大のランチャーを超えました。
BNB1.57%
SOL1.11%
原文表示
post-image
  • 報酬
  • コメント
  • リポスト
  • 共有
BSC オンチェーンの市場は、発射器 Four Memeからの影響を受けず、独自の地位を保っています。最近、一部のプラットフォームが Four Meme に対してエアドロップ バンパイアアタックを試みています。
古くから、資産の発行と取引が最も利益を上げてきました。ましてや、Four Meme が受け取る手数料は BNB です。Four Meme はすでに 2.63 万 BNB を超える利益を累積しており、10 月 3 日には単日の収入が初めて 100 万ドル(945.76 BNB)を超えました。たとえ発射器ビジネスが低迷しても、2 万以上の BNB がそのまま寝ていても利益を上げることができます。
もちろん、最近のランチャー事業データはかなり良好で、最近2日間のトークン作成数は1万を超え、2025年3月中旬以来初めてのことです。Four Memeは累積で38.4万トークン以上を作成し、卒業トークン数は約5.15k、総卒業率は約1.34%です。また、Four Memeトークンの1日の取引量は基本的に5億から10億ドルの範囲で維持されています。
現在、Four Memeでトークンを作成したアドレスは11万を超え、約1.45万のアドレスが5つ以上のトークンを作成しています。その中で最大のdevは3,500を超えるトークンを作成しており、彼の戦略は同名のトークンを大量に発行することのよう
BNB1.57%
原文表示
post-image
  • 報酬
  • コメント
  • リポスト
  • 共有
オンチェーン CLOB は未来です
Perp DEX、予測市場
Perp DEXの月間取引高が初めて1兆ドルを突破しました
市場での月間取引量は、昨年の選挙以来の最高水準に達すると予測されています
すべてが初期にあり、素晴らしい未来があります。
原文表示
post-image
  • 報酬
  • コメント
  • リポスト
  • 共有
YieldBasisの申請額が拒否されたので、別の大きなトラックLimitlessを見てみましょう
1週間で、1.65万人のユーザーが1.08億USDC以上を投入し、100倍のオーバーサブスクリプションが達成されました。終了まであと3日で、投入量はさらに増加する見込みです。
この1.65万人のユーザーの中で、78.2%のユーザーは1,000 - 2,500 USDCを投資しました;292名のユーザー(約1.77%)が10万 - 25万USDCを投資しました、ほんとにお金に困っていないね..
ただし、注意すべき点は、シーズン1のポイントが終了した後、Limitlessの日次取引量と新規ユーザーが大幅に減少したことです。最近、予測市場はかなり活発で、PolyculeがPMX Tradeにアップグレードして$40mに達し、初のAMM予測市場となりました。Polymarket Builder計画は引き続き進行中で、ラベル付きプロジェクトも増加しており、今後じっくりと検討する価値があります。
LMTS8.68%
USDC-0.03%
原文表示
post-image
post-image
  • 報酬
  • コメント
  • リポスト
  • 共有
今日はステーブルコインの支払いについて研究しましたが、最近1週間でUSDCの支払い量が50億ドル(Base + Ethereumのみ)を超え、歴史的な新記録を打ち立てました。Plasmaに刺激されたのかは分かりませんが、彼の支払いビジネスはまだ始まっていないようです。ところで、CircleのステーブルコインチェーンArcはどうして音沙汰がないのでしょうか?
ステーブルコインの支払い基準に戻ると、正確に統計を取ることはかなり複雑であり、一般的なTransferと同等ではありません。主流の方法は、暗号支払いカードとOn/Offrampの入出金サービスに基づいて計算することです。
9月22日から28日の週に、USDCの支払い量は53.5億ドルに達し、年初と比較しても4〜5倍の増加を見せました。このうち、BaseとEthereumネットワークを通じてそれぞれ45.4億ドルと8.1億ドルが処理されました。ユーザーの累積消費区間は主に$1k-$4k の間に集中しており、行動は比較的信頼できるようです。
USDC-0.03%
原文表示
post-image
  • 報酬
  • コメント
  • リポスト
  • 共有
興味深いことに、先週、AMMのダークプールであるHumidiFiは、Solana DEXの取引量でトップの座を占めています
ソラナのTop10 DEXの中で、Prop AMMの暗池はすでに半分以上を占めており、HumidiFiの他にもTessera VがPumpを超えています。
Prop AMMは非常に神秘的で、独自のフロントエンドを持たず、プライベートな方法で価格を提示します。通常、Jupiterアグリゲーターを通じて取引を実行する際にのみ呼び出され、大規模市場のトークンの交換でのみトリガーされます。
取引活動から見ると、SOL-StablecoinのSolana DEXにおける出来高のシェアはすでに70%を超えており、これがダークプールの発展に土壌を提供しています。特筆すべきは、かつての熱狂的なMeme取引のSolana DEXにおける活動割合もすでに20%未満に減少していることです。
SOL1.11%
原文表示
post-image
post-image
  • 報酬
  • コメント
  • リポスト
  • 共有
  • 人気の話題もっと見る
  • ピン
いつでもどこでも暗号資産取引
qrCode
スキャンしてGateアプリをダウンロード
コミュニティ
日本語
  • 简体中文
  • English
  • Tiếng Việt
  • 繁體中文
  • Español
  • Русский
  • Français (Afrique)
  • Português (Portugal)
  • Bahasa Indonesia
  • 日本語
  • بالعربية
  • Українська
  • Português (Brasil)